Insights & Guides

Frontier AI Interfaces & Intelligent Systems

Explore comprehensive guides on strategic intelligence, investment analysis, system architecture, and data visualization. Learn how to build AI-first applications, implement multi-agent systems, and leverage frontier interfaces for AI↔AI, AI↔Human, and AI↔World interactions.

41+
Articles
7
Categories
3
Products
Possibilities

Strategic Intelligence

Market analysis, competitive insights, and enterprise technology decisions

Development Acceleration

AI-assisted coding, rapid prototyping, and development workflows

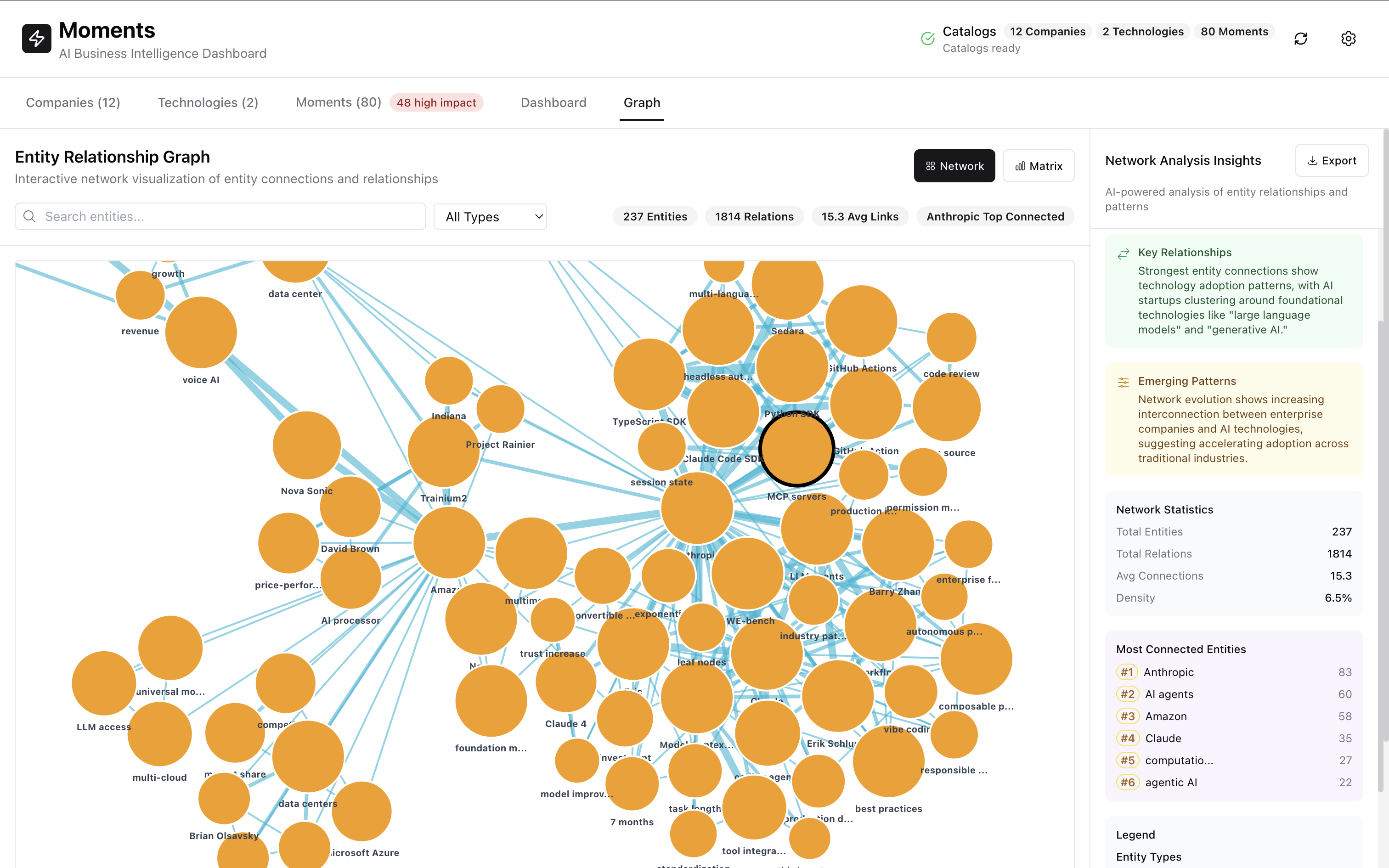
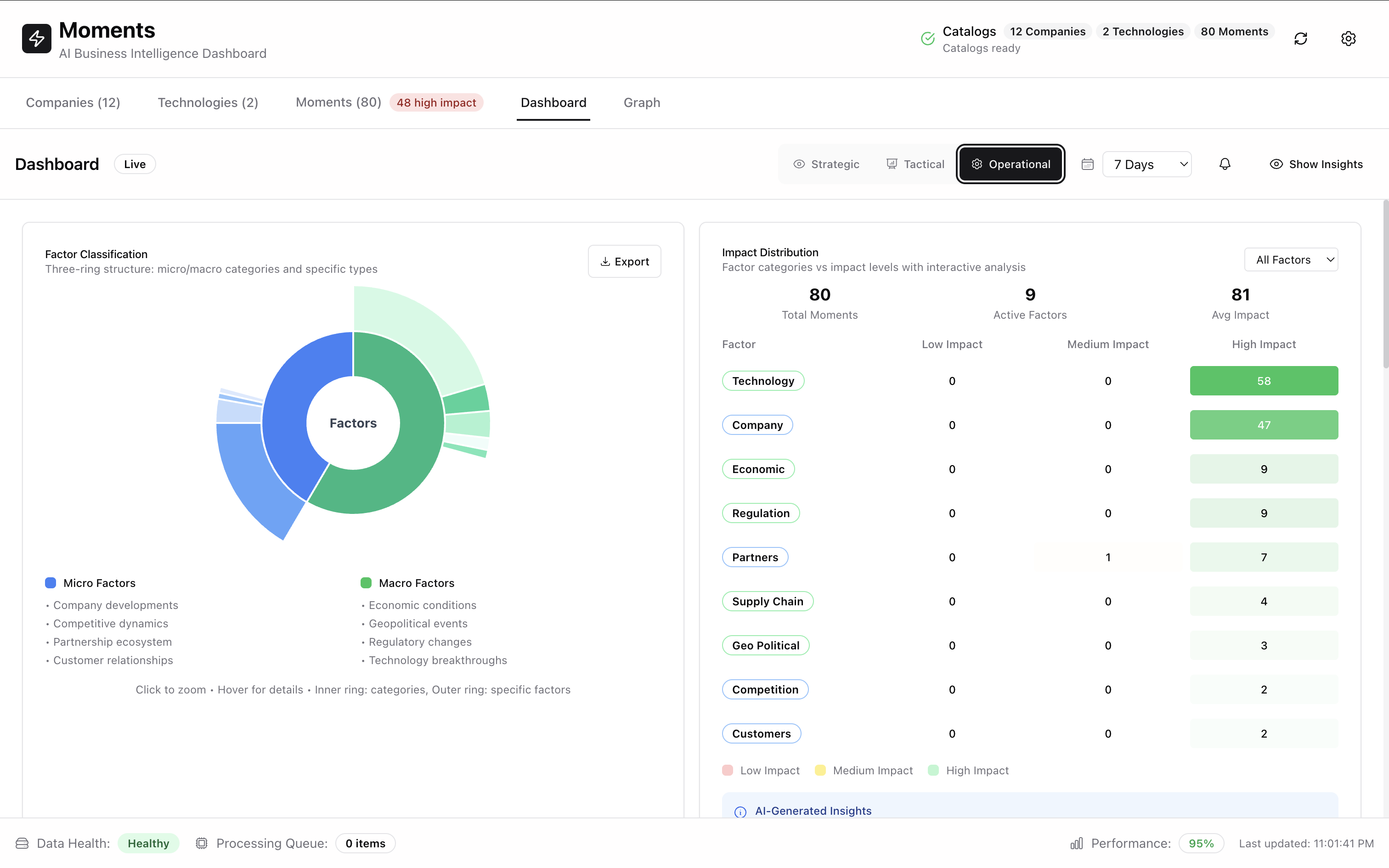
Data Visualization

Dashboards, knowledge graphs, and advanced analytics interfaces

Explore by Category

Filter articles by topic to find exactly what you need